Nov
Info
GPU PaaS releases are initially rolled out via Rafay's Air Gapped Controller form factor. These will be periodically bundled and rolled out into Rafay's Production SaaS.
v3.1-37¶
25 Nov, 2025
Profile Customization for Tenants¶
Customer Tenant Org admins can now customize profiles (SKUs) provided by service providers for end users in the enterprise enabling them to override the default variables in the SKUs.
Example 1¶
Service Provider supports deployment of the SKU in multiple regions. But, the enterprise admin wants to limit their users from using only one region.
Example 2¶
Service Provider supports SKUs with both H100 and H200 GPUs. But, the enterprise admin wants to limit users to only use H100 SKUs
Streamlined Node Onboarding Workflow¶
For VM as a Service SKUs, infra admins now have access to a streamlined, guided workflow to help them onboard new server nodes.
Multi Cluster Matchmaker for k8s SKUs¶
k8s based SKUs such as "Pod as a Service" (serverless pods) can now be deployed on a target k8s cluster determined by the matchmaker based on user specified criteria. The matchmaker will select the most appropriate k8s cluster from a list based on criteria such as
- Datacenter
- GPU Type/Model
- GPU Capacity
For example, assume that the provider has two separate k8s clusters, one with H100 GPUs and the other with A10 GPUs. When the user selects H100 GPU for their serverless pod, the matchmaker in the PaaS middleware will automatically deploy the SKU on the k8s cluster with the H100 GPUs.
Email based Alerts/Notifications¶
The Rafay Controller can now be configured to send email based alerts to target users for scenarios associated with instances they launch and use. This can be particularly useful for scenarios where it can take several minutes of waiting time for the action to complete. For example,
- VM successfully deployed
- SLURM cluster successfully deleted
- Bare Metal server provisioning failed
- VM was successfully launched based on configured schedule
Dashboard for Customer Orgs¶
Tenant Customer Org admins now have access to a dashboard providing them deep insights into who is using what in their org. Shown below is an illustrative example.
As an org admin, open the menus for the portals.
Select "Dashboard" to launch the Tenant Dashboard.
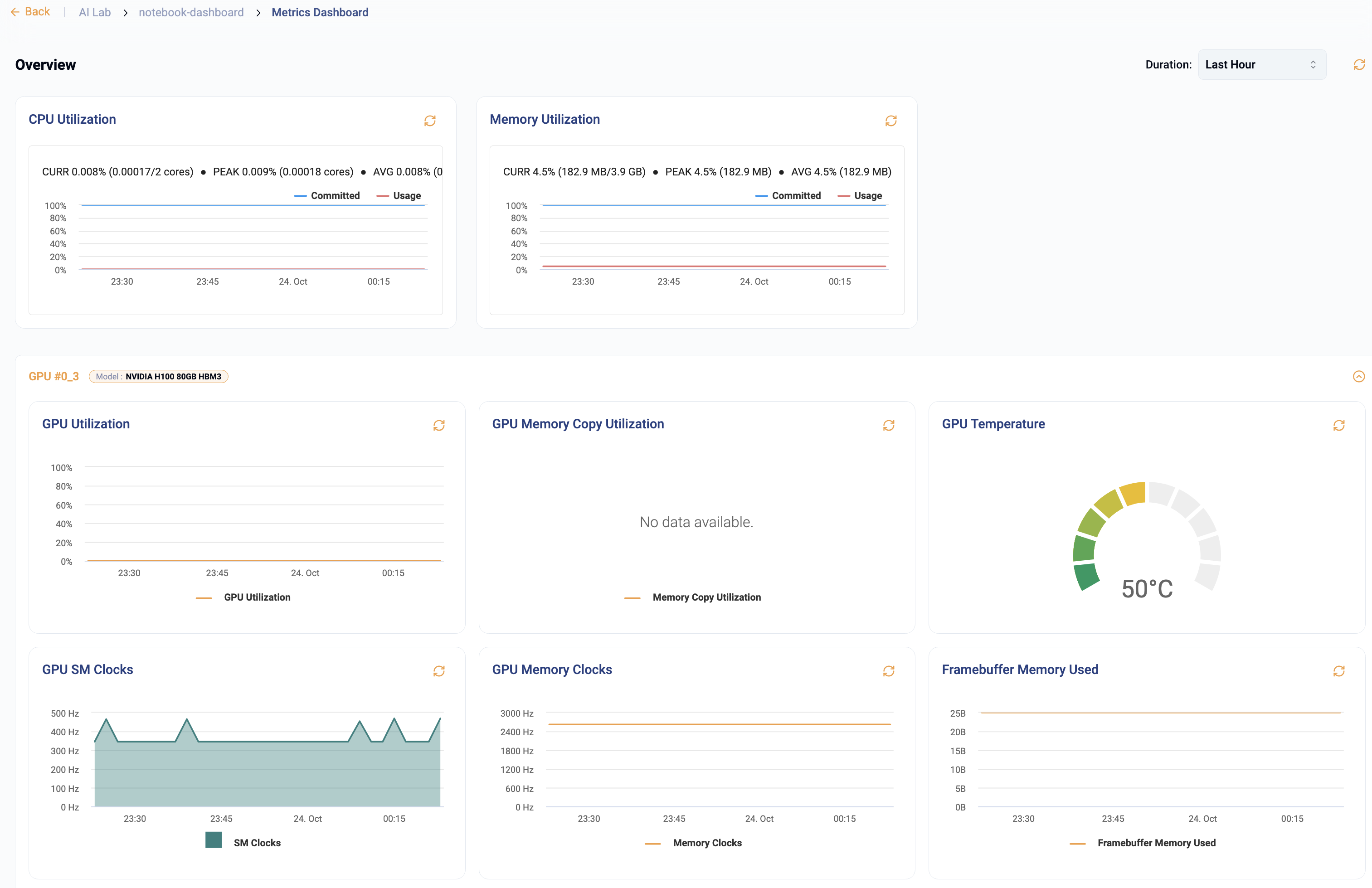
Metrics Dashboard for Jupyter Notebook SKU¶
Jupyter Notebooks (deployed on both VM and Pod as a Service) have been enhanced to provide users with inline access to critical metrics for the underlying compute resource. Users have access to time series visualizations for CPU, Memory and GPU metrics.
Profile Action Overrides¶
Profiles (SKUs) in Rafay can optionally expose actions such as Stop, Start, Restart etc. Administrators can now also provide users with "overrides" for actions allowing users to make a selection for the action. For example, a "Kubernetes Cluster Upgrade" action can expose two options for users:
- Upgrade Now
- Schedule Upgrade
For more information, click here
Private DNS Configuration for Upstream K8s Clusters¶
Private DNS Configuration
For upstream Kubernetes clusters on baremetal or VMs, to add a private DNS, please update the following file before provisioning the cluster or adding nodes to the cluster:
/etc/systemd/resolv.conf
Add the following line:
DNS=<private-DNS-1> <private-DNS-2>


